设计紧凑集成度高对场地面积要求低。
合用于无数企业的有机废气治理,系统适应能力强,拥有方便性强,并且操作不变。
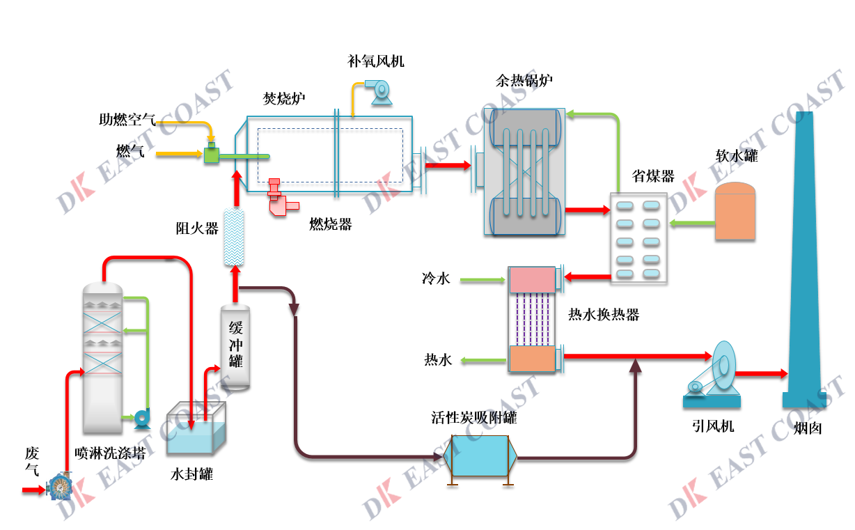
净化效能高,VOC去除率≥95%。
热回收效能≥95%,节约运行用度。
选取自动节造技术,配套可操作触摸显示屏,人机互动性提高的同季节能省力。
多沉安全防护系統:温度监测系统、非稳态节造、;潜ㄏ低臣肮收嫌痹ぐ复胧,保障系统安全运行。
生效日期:2020年11月1日
我们十吩祺沉;び没У囊衷权,请您在浏览本网站以及使用本网站的特定服务之前,仔细阅读本隐衷权申明。使用本网站,即视为您赞成本隐衷权申明并赞成本网站凭据本隐衷权申明网络、使用、披露您的幼我信息。本隐衷权申明重要蕴含如下内容:当您浏览本网站时,我们向您网络哪些信息;我们若何使用这些信息;我们会在何种情况下披露这些信息;以及您的选择。
本隐衷权申明合用于本网站网络的关于您的幼我信息。请把稳本网站可能蕴含衔接到其他网站的链接,我们对这些其他网站的隐衷权做法不承担任何责任。我们建议您仔细阅读您所浏览的其他网站的隐衷权申明。
01.信息的网络
您向我们提供的信息。 若是您仅仅浏览本网站的通常性内容,我们并不要求您提供任何幼我信息。在您必要使用或浏览我们提供的特定服务或信息时(好比参与会商或直接联系本网站),在您的赞成及确认下,我们可能会以线上或线下注册表格的大局要求您提供如下幼我资料和信息:
? 具体信息,好比姓名,诞生日期,电子邮箱,电话号码,手机号码,通讯地址等;
? 通常性信息,好比您的性别,春秋,职业,教育,收入情况,婚姻家庭情况,兴致爱好等;
? 仅在特定情况下(好比您必要成为签约作者),我们会要求您提供幼我付款信息和身份证件信息,好比银行卡号码或支付宝账号。
我们自动网络的信息。 当您浏览本网站时(不论是否注册或登录),本网站可能自动网络与您有关的如下信息:
? 您的浏览器类型和浏览器说话、操作系统类型、宽带类型;
? 您的IP地址,该地址有时能够显示您地点地理地位;
? 您在本网站内浏览过的页面和链接;
? 您接见本网站时发出的接见要求及其日期、功夫和推荐网址(如有);
请把稳,本隐衷权申明不合用于任何向您提供服务的第三方主体,蕴含那些可能向本网站披露信息的第三方。
02.信息的使用
我们仅在必要的情况下(好比向你退款或支付稿费或凭据司法律规要求)使用您的付款信息和幼我身份证信息。
关于您的其他幼我信息,我们重要利用于如下方面:
? 凭据您的要求向您提供特定服务、产品或信息;
? 分析用户对本网站的使用方式和使用习惯,以便改进AG88环亚服务;
? 阻止违法或潜在违法行为,阻止违反本网站用户和谈的行为;
? 我们在网络特定信息时向您披露的其他用处。
03.信息的披露
我们致力于获得和守护您对AG88环亚信赖,因而我们使用贸易上合理的技术和其他措施,援手预防您的幼我资料迷失、被盗用或遭篡改。同时,请相识我们仅会在如下情况下向特定主体披露您的幼我信息:
? 获得您的赞成。在您赞成的情况下,我们可能会与第三方同伴分享您的幼我信息。
? 授权的第三方服务提供者。我们可能会与第三方服务提供者分享信息,这些第三方服务提供者援手我们提供专业服务,蕴含客户支持,电子邮件和短信利用,贸易分析,市场推广和数据处置等。
? 司法律规或公权势部门要求。我们可能会凭据法院、当局等法律机构或司法律规的要求向其披露用户信息。
? ;け就竞推渌嚼。我们可能会为了;け就尽⒈就竞献魍楹推渌业暮戏ㄈㄊ啤⒗婧桶踩队没畔。
我们承诺全力;つ挠孜倚畔,我们使用各类造度、安全技术和法式等措施来;つ挠孜倚畔⒉槐晃淳谌ǖ慕蛹⑹褂没蛐孤。但是请理解数据的传输和存储不存在100%的安全,因而我们不能向您绝对保障上述幼我信息的安全性。
04.您的选择
您能够选择浏览和使用本网站的信息而不提供您的幼我信息,但是如上所述,某些信息可能会被自动网络。同时,本网站的特定信息和服务仅在您提供有关注册信息后方能使用,若是您无法提供此类信息,可能会不能使用对应服务。
若是您注册了本网站,您能够随时查阅或编纂您提交给本网站的幼我信息,但出于安全性和身份识此外思考,您可能无法批改注册时提供的部门初始注册信息。
05.未成年人的幼我信息;
本网站十吩祺沉对未成年人幼我信息的;。若您是18周岁以下的未成年人,在使用本网站的服务前,应事先获得您家长或法定监护人的书面赞成。
06.隐衷权申明的更新
我们会时常更新本隐衷权申明,以反映AG88环亚操作实际、有关服务和司法律规的变动。我们会在订正本隐衷权申明时更新文首所载的“生效日期”,请您定期查阅。您持续使用本网站,即视为您赞成本隐衷权申明的更新。
07.问题与投诉
若是您对本隐衷权申明或幼我信息;び腥魏挝侍,请通过电子邮件与我们联系:marketing@chinadkec.com。我们会尽最大抵力在合理功夫内回复您。
本网站的每个用户赞成以下条款:
1. 版权、保密和其他知识产权
除本网站还有划定表,本网站上颁布的所有商标、版权、内容、信息、业务步骤、图像展示、设计和文档以及本网站的“表观和感触”(统称“知识产权”)是无锡AG88环亚化学集团有限公司、AG88环亚关联公司和/或其各自许可人(以下简称(“AG88环亚”))的财富。知识产权的颁布并不组成对您或任何第三方的专有权势的烧毁、让渡或许可。
2. 免责申明
本网站蕴含与某些AG88环亚产品有关或在其报价文档中提及的信息。此类信息仅向您提供通常参考,不组成销售报价或采办产品的询价。该等信息不得组成决定采办任何产品的充分凭据。在采办任何产品之前,请征询您的产品照拂,以获取有关产品及其风险的信息和分析。
提供信息的前提是接管者将在使用前自行决定是否适合其主张。AG88环亚不合用户因使用或依赖信息或信息涉及的产品所造成的任何性质的侵害情况承担责任。
只管AG88环亚致力提供有效的信息,但AG88环亚对信息的齐全性或正确性不作任何陈述或保障。此处所蕴含的任何内容不得被诠释为有关使用与任何专利相矛盾的任何产品、工艺、设备或配方的建议,并且AG88环亚对于使用这些产品、工艺、设备或配方不会加害任何专利方面不作任何明示或默示的陈述或保障。
3. 本网站的链接和使用
本网站是AG88环亚及其许可人的财富。没有AG88环亚的事先书面赞成您不能从其他网站或文件链接到本网站。
4. 链接到其他
网站
本网站可能会和由第三方运营,或提供内容的一个或多个网站定期创建链接。AG88环亚不能节造上述任何其他网站或其内容,AG88环亚及其许可人均不承担由该类网站或其内容引起的或与之有关的任何责任。任何此类链接的存在,不得诠释为AG88环亚对该网站、其内容或其运营者的认可。一旦您接见AG88环亚网站上链接的某个网站,即批注您认可AG88环亚提供这些链接仅为了您的使用方便。表部网站受其自己的条款和政策约束,不受AG88环亚的条款和政策约束。
5. 合理使用
您赞成遵守您地点司法管辖区以及您与之沟通的任何司法管辖区的司法。所有效户不得颁布不适合或非贸易性质的内容,蕴含但不限于亵渎、淫秽、威胁、离间或贬低舆论。就您输入本网站的全数数据,您应自行承担全数备份责任。
6. 通讯的使用和保密
若是您向本网站发送信息,例如(但不限于)给网站治理员的电子邮件,即授权AG88环亚以其以为适当的方式阅读和使用该信息的权势。特此向您奉告:本网站不提供发送和接受奥秘信息的设施。
使用本网站,即批注您认可AG88环亚保留监控本网站所有活动的权势,并有权自行决定采取合理措施,以预防任何人未经授权使用本网站。
请阅读《网站隐衷申明》,相识有关使用您的信息的更多信息。
7. 提交
使用本网站,即批注您赞成AG88环亚将有权使用并披露您通过AG88环亚占有的贸易实体提交给AG88环亚任何信息,无需对您作出赔偿或确认其起源。AG88环亚能够直接、间接或以其他方式,免费使用您通过我们网站向AG88环亚提供的任何设法、理想、专有知识或技术,蕴含但不限于开发、造作、推广产品或服务。AG88环亚可能会在将来收购企业或资产,在此类买卖过程中,客户的幼我信息可能会被转移。AG88环亚可能会为了存储等主张或者由于我们服务器的地点地位而将这些信息传输到另一个国度。若是必须遵守有关司法或搜查令、传票或法庭号令,AG88环亚将会颁布客户的幼我信息。
8. 公例
本《使用条款》将凭据中华人民共和国的司法进行诠释,而不思考其司律例定的矛盾。本《使用条款》的划定是可宰割的。若是任何此类条款被确定为不成执行,则此类不成执行条款将不会影响本《使用条款》的任何其他条款,并且本《使用条款》将被诠释为该条款中未蕴含此类不成执行条款。AG88环亚对本《使用条款》中任何条款标任何权势均不会被视为烧毁任何其他此类权势或在职何其他功夫烧毁一样权势或划定。